logo

Trace

Sustainable Cocoa Traceability

End-to-End EUDR Cocoa Traceability


Track cocoa from farmer to port with complete transparency. Our blockchain-enabled platform ensures full compliance with EU Deforestation Regulation (EUDR) requirements.


Cocoa farmer holding cocoa beans
100%

Traceability Coverage

EUDR

Fully Compliant

24/7

Real-time Monitoring

0

Deforestation Risk

Platform Features

Comprehensive tools for complete cocoa supply chain transparency

Farmer Level Tracking

Register and track individual cocoa farmers, their farms, and production data with GPS coordinates and farm mapping.

GPS farm mapping & farmer profiles

Blockchain Verification

Immutable blockchain records for every transaction and movement in the supply chain, ensuring data integrity.

Immutable supply chain records

Primary Evacuation

Track cocoa movement from farms to collection centers with weight verification and quality assessment.

Weight & quality tracking

Secondary Evacuation

Monitor transportation from collection centers to processing facilities with real-time GPS tracking.

Real-time transport monitoring

Port & Shipment

Track cocoa through port operations, storage, and international shipment with customs documentation.

Customs & shipment documentation

Deforestation Monitoring

Satellite monitoring and geofencing to ensure cocoa sourcing doesn't contribute to deforestation.

Satellite imagery analysis

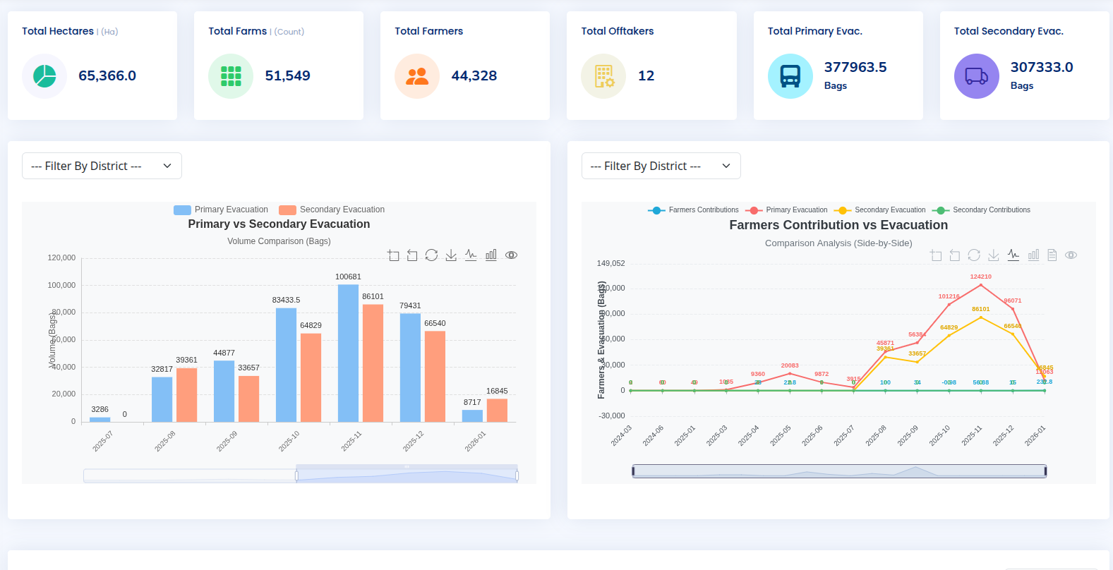
Traceability Dashboard

Track everything in real-time with our comprehensive traceability dashboard

Unified Tracking Dashboard

Our powerful dashboard gives you complete visibility over your entire cocoa supply chain in one place. Monitor shipments, track compliance, analyze quality metrics, and generate reports with just a few clicks.

Real-time Analytics

Monitor supply chain performance with live dashboards and customizable metrics.

Trace Any Batch

Enter a batch ID to see its complete journey from farm to final destination.

Automated Alerts

Get notified about delays, compliance issues, or quality deviations in real-time.

Export Reports

Generate EUDR compliance reports, sustainability certificates, and audit trails.

Dashboard showing cocoa supply chain analytics

End-to-End Supply Chain Tracking

Complete visibility across all stages of cocoa movement

Farmer Level

Farm registration, GPS mapping, production data

Step 1

Primary Evacuation

Farm to collection center, weight verification

Step 2

Secondary Evacuation

Collection to processing, transport tracking

Step 3

Processing

Quality control, bean processing, packaging

Step 4

Port & Shipment

Storage, customs, international shipping

Step 5

System Modules

Comprehensive modules covering all aspects of cocoa traceability and management

Farmer Management

Register and manage farmer profiles, farm details, production data, and sustainability certifications.

  • Farmer registration & profiling
  • Farm GPS mapping
  • Production tracking

Supply Chain Tracking

Track cocoa through every stage with real-time updates, GPS tracking, and automated documentation.

  • Real-time movement tracking
  • Automated documentation
  • Quality control at each stage

EUDR Compliance

Automated compliance checks, deforestation monitoring, and due diligence documentation for EU regulations.

  • Due diligence documentation
  • Deforestation monitoring
  • Automated compliance reports

Traceability Dashboard

Track everything in one place: shipments, compliance, quality metrics, analytics, and reporting.

  • Real-time supply chain tracking
  • Comprehensive analytics
  • Customizable reporting

Analytics & Reporting

Advanced analytics, customizable dashboards, and automated reporting for stakeholders and regulators.

  • Customizable dashboards
  • Supply chain analytics
  • Automated regulatory reports

Mobile Field App

Offline-capable mobile application for field agents to collect data, scan QR codes, and verify deliveries.

  • Offline data collection
  • QR code scanning
  • Photo documentation

EUDR Compliance Made Simple

Our platform automates the entire EU Deforestation Regulation compliance process, from due diligence to deforestation monitoring and reporting.


Deforestation-Free Verification

Satellite monitoring and geofencing ensure cocoa is sourced from deforestation-free land since December 2020.


Due Diligence Documentation

Automated generation of due diligence statements, supply chain maps, and risk assessments required by EUDR.


Supply Chain Transparency

Complete traceability from farm to port with immutable blockchain records for audit and verification purposes.

Cocoa beans and sustainability certification

Ready for EUDR Compliance?

Join leading cocoa exporters and traders who are already using CocoaTrace EUDR to ensure compliance, enhance transparency, and build sustainable supply chains.